My hobbies aren’t cheap. Surely cheaper than traveling, but for something to play with inside, you need to buy the things, then spend time messing with them, and then the forever cost of powering and maintaining them.
In Chicago, this wasn’t a big deal. Electricity was cheap with multiple nuclear reactors, and ComEd didn’t price gouge. In NYC with ConEd (heavy on the ‘Con’) these rates are 3x as expensive, and fueled by Natural Gas and Coal, so they balloon in the wintertime when gas is used for heating as well. RIP Indian Head…
Riding my love for data analytics, I have been manually capturing the details on every bill paid in a spreadsheet, so i can see trends over time. First, the big picture aggregate of total cost on Electric and Gas at the Brooklyn loft.

You can see the wintertime humps for gas, where my “Hot Dawg” heater attempts to keep the space to a comfortable 68 in the day, and drops to 50 at night. My loft is literally brick, no insulation, exposed conduit, and top floor with a single pane skylight means lots of drafty air. In summer, the electric pushes on 38k BTU of air conditioning (240v & 120v units) to keep the space around 75 degrees max, but the black tar roof and tin ceiling means its working as hard as it can on the hottest days. The trending line shows a constant increase in cost, due to new toys and inflation.

Gas is easy, there is a minimum charge for a meter, around $20/mo, and only my stove and “Hot Dawg” are consuming. Since the gas stove adds to heat loading in the summer, it is rarely used, so gas use can really be thought of as “heat”. Spikes as the coldest months of the year, and gaps when i was heavily traveling and let the house drop to maintenance levels to keep pipes from freezing.

Looking deeper into the “therm cost” i pay to National Grid, you can see a drastic rise on delivery cost per therm, which aggressively outpace inflation. Thankfully, the supply side has historically dipped to compensate, but as of recent, is inflating. ConEd serves Manhattan, but National Grid has Brooklyn, They are monopolies, and no ESCO affects the true service or helps pricing long term.

The $20/mo base cost, which covers the first 3 therms, has remained static, but illustrates why individual meters for residential units is a scam. Even when not using, and for the first 3 therms, everyone is paying that minimum cost of $7/therm. If this was aggregated by a full building, and then averaged, it could bring down costs. In the “Therm Cost” 2 images above, you can also see the discounted rate of monthly use above 100 units (orange), vs the >3x cost for the first 50 units (blue), so bulk buying can easily save you 75% on your gas bill if it is serviced as a communal utility. My highest therm use has been 138/mo, and i have a feeling there are further discounts on higher usage. I believe any grouped savings would heavily negate any personal preference on usage, so i cant see how individual meters are desirable.

Moving back to electric, the above image shows a pretty powerful correlation between use and cost, which is a far more fair relationship. The separation does occur, mainly in the winter, when gas use inflates electric supply costs, as NYC relies on Natural Gas for power generation. I missed the days when Indian Head was online, and power was plentiful and cost effective. I hope the city comes up with a better solution than Coal and Gas as a base load supplier to the largest metro in the country, as this is a wild take we have now.

The cost per kwh is actually in pace with inflation from a quick look, and far more fair than how Natural Gas is metered and priced. Reddit is full of people complaining about electricity costs, either from estimated meter readings, or from electric heaters, but from my digital meter reads, the concept is fair, although heavily overpriced in general compared to other metro areas.
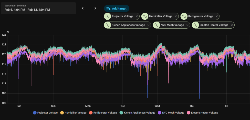
The breakout for supply (blue) and delivery (orange) totals cost (grey). The trend here is that Coned is reaping more of the reward on delivery than generation. Although i could continue down spirals about the power quality of ConEd delivery, or the makeup of my increasing kwh demand over time, these are better spent in other posts to give them the detail they deserve. For a quick tease, here are a few graphics showing the voltage fluctuation (115 to 123) on my industrial connection in a M1 zoned building.

And a high level breakdown of daily usage at 30 kwh for $9, which can be seen going to the livingroom (television, music, networking), office (computers, monitors, dashboard displays), and various heating. These are measured at the utility, and verified by individually metered and connected devices at the destination.
I think there is something to be said about gas vs electric water heaters, as a more viable solution, if you already are paying for a gas connection. At least now i know 3 kwh per shower means I’m spending $1 each time.



Edit: A colleague of mine suggested I add a new view of the data, with Cost/kWh for electricity & Cost/Therm for gas. Thanks Miles!

You can see an increasing trend for electricity, mainly between 2021 and 2024. Luckily, it seems to have stabilized between 2024 and 2026, although my increasing usage drives total cost higher. Electricity is a simple analysis, given the consistent cost per unit, with no minimum charge, or cost breakpoints as gas is billed.

For gas, there is an obvious pattern of the minimum cost driving the summer months, where gas is not used for heating. Even the oven is unused in these months, as it creates a heat source that my air conditioning would then be forced to offset. That work is shifted to more efficient electric cooking.

Removing the outliers from minimum cost months, it is easy to see that there is an upward trend in cost/therm. $1.50/therm in 2021 has jumped to $2.5/therm in 2026.

A more interesting view, is when the minimum charge is removed entirely, and therms are only costed against actual use. Here the trend is when use below 4/month is removed from the dataset, and with the charge for <3 therms is removed as well.

